描述
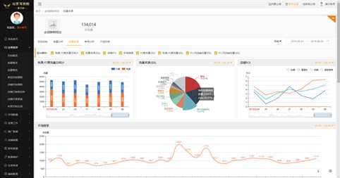
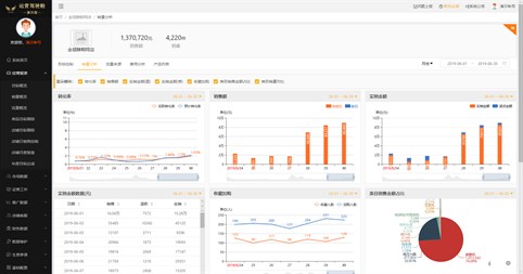
金翅膀运营驾驶舱软件是--款为从事电商经营活动的企业定制的电商经营可视化商业智能产 品,通过本产品录入企业在淘宝、京东等电商平台的各项经营数据,系统自动为企业各个管理 岗位、运营团队生成可视化的经营活动的管理报表,帮助企业及时发现并解决电商运营中存在 的问题。通过商业智能模型,可以预测模拟企业将来的销售趋势,协助企业调整经营策略,做 出更好的决策,增强企业的可,续竞争性。本自动化系统实现了数据的营销分析,让企业管理 更精细化,同时降低报表制作时间,节省大量的人工成本,解决了企业电商运营招聘难、上手 慢的问题。
猜你喜欢
评价
文章
关于 金翅膀运营驾驶舱 演示版
Advertisement
最多下载
热门新品应用
评分最高应用
评分最高游戏
