主な特長
当選番号一覧と次回のLOTO6のお勧め番号を表示します。 自分が選択した番号を入力して保存しておくと、当選結果を自動的に判定して表示します。
【番号登録】 上部の入力一覧は中央の数字選択から入力された内容の一覧です。 回毎に入力します。 右の「削除」をクリックすると、その行が削除されます。
中央の数字選択には、最初は次の回の番号と1~6に1~6の数字が表示されます。 右の「追加」をクリックすると上部の入力一覧に追加されます。 登録済の回の場合、追加分と以前の登録内容が全て入力一覧に表示されます。
次回の回数と1~6の数字はクリックすると変更できます。 ただし、1~6の数字は同じ番号を選択できません。 次回の回数は数字4桁まで入力できます。 また、「回」をクリックすると、入力された回の登録済の内容が上部の入力一覧に表示されます。 「ボタン」をクリックして、番号を1~6に初期化できます。 空白はエラー(赤色)になります。(左記で「追加」をクリックすると次回の番号になります。) 入力内容は自動的に保存されます。 「+」「-」ボタンをクリックすると、数字が次に大きい数字か次に小さい数字の間で+1または-1されます。
下部の番号選択は、「自動選択」ボタンと1~43の番号が表示されます。 「自動選択」ボタンをクリックすると中央の数字選択の1~6に、ランダムに重複しない1~43の数字を設定します。 数字は「自動選択」ボタンをクリックする度に何度でも変更されます。 1~43の番号をクリックすると中央の数字選択の1~6に追加されます。 ただし、1~6の同じ番号は追加されません。 なお、6の数字より大きい数字以外をクリックした場合は、6の数字が表示されなくなります。 (1~5の数字 + クリックした数字となる。) また、6の数字より大きい数字をクリックした場合は、1の数字が表示されなくなります。 (2~6の数字 + クリックした数字となる。)
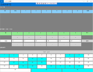
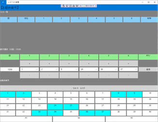
【お勧め番号】 下部のお勧め番号以外は、番号登録と同様です。 お勧め番号は、1~43の番号の内、水色の番号がお勧め番号です。 「切替」ボタンをクリックすると、お勧め番号が「ショートレンジ」、「ワイド・レンジ」で切替ります。 ショートレンジは10個程度、ワイドレンジは20個程度の番号を提示します。
中央の数字選択は各レンジのお勧め番号の一番小さい数字から3つと一番大きい数字から3つが自動的に表示されます。 ただし、1度数字を変更すると番号は自動的に変更されません。 また、「ボタン」のタップでは、変更前後に関係なく、各レンジの初期値に初期化されます。
【当選番号確認】 上部に当選番号が表示されます。 表示される番号は、一番新しい当選結果です。 左の「回」を選択すると、選択した当選番号が表示されます。
中央には上記の登録した番号が表示されます。 表示される番号は選択した回の分です。 (登録がない場合、未来の番号のみ場合は表示されません。) 一番右に登録した番号が何等に当選したかが表示されます。 その下には等毎に、その回に当選した当選数が表示されます。
下部には銀行の当選番号確認サイトが表示されます。
【登録番号一覧】 登録番号一覧は、「番号登録」「お勧め番号」から登録された全ての登録内容が表示されます。 新しい順に表示されます。 1画面に表示される登録内容は機種ごとに異なります。 「次」をクリックすると、現在の画面に表示されている一番上の1つ次の登録内容のから表示されます。 次の登録内容から表示される分が1画面に表示される分より少ない場合は、一番最初の登録内容から表示されます。 「前」をクリックすると、現在の画面に表示されている一番下の1つ前の登録内容から表示されます。 前の登録内容から表示される分が1画面に表示される分より少ない場合は、最後までの1画面分の登録内容号が表示されます。 左下の回数を選択すると選択された回数からの登録内容が表示されます。
右上の「出力」をクリックするとバックアップFileを出力する先を選択する画面が表示されます。 バックアップFile(loto6mgt.dat)を出力したい場所に移動して、その場所のファイルを選択すると、バックアップFileが、その場所に出力されます。 現時点ではバックアップFileは、他のファイルが存在する場所にのみ保存できます。
右上の「取込」をクリックするとバックアップFileを選択する画面が表示されます。 バックアップFile(loto6mgt.dat)が保存されている場所に移動して、バックアップFileを選択すると、画面がバックアップFileの内容に変更されます。 不適切なバックアップFileを取込んだ場合、動作の保証はできません。
【当選番号一覧】 当選番号一覧は、1回目から最新の当選番号までが表示可能です。 新しい順に表示されます。 1画面に表示される当選番号は機種ごとに異なります。 「次」をクリックすると、現在の画面に表示されている一番大きい番号の次の当選番号までが表示されます。 次の当選番号から表示される分が1画面に表示される分より少ない場合は、最新の当選番号から表示されます。 「前」をクリックすると、現在の画面に表示されている一番小さい番号の1つ前の番号の当選番号までが表示されます。 前の当選番号から表示される分が1画面に表示される分より少ない場合は、1回目までの当選番号が表示されます。 左下の回数を選択すると選択された回数からの当選番号が表示されます。
毎回、当選番号発表日(月・木)の20時ごろに、次回のお勧め番号に変わります。 最新情報は、アプリを起動すると自動的に切替ります。
なお、お勧め番号は、独自に算出しています。 また、当選実績はありますが、当選を保証するものではありません。
その他のおすすめ
レビュー
記事
- 3
                      
                        Flexikey
- 4
                      
                        Move Window
- 5
                      
                        循迹键鼠
- 6
                      
                        Countdown-倒计时
- 3
                        
                          Flexikey
- 4
                        
                          Move Window
- 5
                        
                          循迹键鼠
- 6
                        
                          Countdown-倒计时

